泵是输送流体或使流体增压的机器,合键用来输送水、油、矿浆、酸碱液、乳化液、悬乳液、气羼杂物和液态金属等,是矿业、化工和冶金等行业常睹的输送装备,下面为专家整顿了19种泵(齿轮泵、离心泵、螺杆泵、往返泵、活塞泵、液压柱塞泵、泥浆泵、气动隔阂泵、轴流管道泵、自吸泵、旋涡泵、水环式真空泵、罗茨真空泵、旋片式真空泵、气气增压泵、气液增压泵、蒸汽喷射泵)的动态就业道理和特质,以期对专家正在泵的选型和运用方面有肯定的助助。
齿轮泵的两齿轮的齿彼此分散,酿成低压,液体吸入,并沿壳壁送到另一侧。另一侧两齿轮彼此投拢,酿成高压将液体排出。


甜头:机合简便紧凑、体积小、质地轻、工艺性好、代价低廉、自吸力强、对油液污染不敏锐、转速界限大、能耐进攻性负载、维持简单、就业牢靠。
缺欠:径向力不均衡、滚动脉动大、噪声大、结果低,零件的换取性差,磨损后不易修复,不行做变量泵用。
离心泵就业时,液体注满泵壳,叶轮高速盘旋,液体正在离心力影响下形成高速率,高速液体历程慢慢伸张的泵壳通道,动压头调动为静压头。

安设、维修简单:立式管道式机合,泵的进出口能像阀门雷同安设正在管道的任何场所及任何目标,安设维修极为简单。
运转稳定,平和牢靠:电机轴和水泵轴为同轴直联、齐心度高,运转稳定,平和牢靠。
不锈钢轴套:轴的机封场所是相对易被锈蚀之处,直联式泵轴一朝被锈蚀,易形成机器密封失效。采用镶配不锈钢轴套,避免锈蚀产生,提升了轴寿命,低重了运转维持本钱。
轴承:泵所配电机中下轴伸端轴承采用关闭式轴承,寻常运用时,免电机轴承的维持调理。
机封:机器密封基件平常选用橡胶波纹管机合,将古代机器密封中轴上密封由O形圈的线密封改为橡胶件的两道面密封,正在净水介质时提升了密封效益。
众级离心泵与单级泵比拟,其区别正在于众级泵有两个以上的叶轮,能分段地众级次地吸水和压水,从而将水扬到很高的场所,扬程可遵照必要而增减水泵叶轮的级数。
众级离心泵有立式和卧式两种型式,众级离心泵的泵轴上装有串联的两个以上的叶轮,它相关于平常的单级离心泵,可能实行更高的扬程。

众级泵合键用于矿山排水、都市及工场供水。相关于活塞泵、隔阂泵等往返式泵,可能泵送较大的流量。众级离心泵结果较高,可能知足高扬程、高流量工况的必要,正在石化、化工、电力、筑立、消防等行业获得了寻常的使用。
因为其自身的非常性,与单级离心泵比拟,众级离心泵正在安排、运用和维持维修等方面,有着分歧、更高的本事哀求。
双螺杆泵与齿轮泵相称形似,一个螺杆转动,带头另一个螺杆,液体被拦截正在啮合室内,沿杆轴目标推动,然后被挤向核心排出。
往返泵就业时活塞右移,腔内压力低重,将上活门压下,下活门顶起,液体吸入;活塞左移,腔内压力增高,将上活门顶起,下活门压下,液体排出。


流量不是很巩固。同流量下比离心泵远大;机构繁复;资金用量大;不易维修等。
双动往返泵就业时活塞右移,左下吸液,右上排液。活塞左移,右下吸液,左上排液。活塞往返一次,有两次吸、排液,流量加倍平均。

活塞泵又叫电动往返泵,从机合分为单缸和众缸。活塞泵就业时,借活塞正在气缸内的往返影响使缸实质积几次改观,以吸入和排出流体。

活塞泵实用于高压、小流量的景象,非常是流量小于100m3/h,排出压力大于9.8兆帕时,更显示出它较高的结果和优异的运转本能。
吸入本能好,能抽吸各样分歧介质、分歧粘度的液体,可用于油田、煤层注水、注油、采油。若过流部件为不锈钢时,可输送腐化性液体。此外遵照机合材质的分歧还可能输送高温焦油、矿泥、高浓度灰浆、高粘度液体等。
活塞泵正在石油化学工业、机器筑筑工业、制纸、食物加工、医药坐蓐等方面使用很广。
液压柱塞泵或固体泵,由液压动力包驱动液压油缸,液压油缸推动输送缸,将输送缸内的物料输出至管道。

平常分为单柱塞和双柱塞,柱塞泵的基础道理很简便,这种泵运用相对较大的运动水体的动量来将相对较小体积的水抽向高处。
液压柱塞泵寻常使用正在污水管理,固体废物管理,矿山冶金,清淤,疏浚,石油化工,电厂,水泥工业等规模。
常用的泥浆泵是活塞式或柱塞式的,由动力机带头泵的曲轴展转,曲轴通过十字头再带头活塞或柱塞正在泵缸中做往返运动。正在吸入和排出阀的瓜代影响下,实行压送与轮回冲洗液的方针。

泥浆泵是指正在钻探历程中向钻孔里输送泥浆或水等冲洗液的机器,是钻探装备的厉重构成一面。
正在常用的正轮回钻探中,是将地外冲洗介质──净水﹑泥浆或会集物冲洗液正在肯定的压力下,历程高压软管﹑水龙头及钻杆柱核心孔直送钻头的底端,以抵达冷却钻头、将切削下来的岩屑消除并输送到地外的方针。
气动隔阂泵就业时为了使活柱不与腐化性料液直接接触,将气缸腔体与液料用隔阂分散,本色也是往返泵的道理。气动隔阂泵其有四种材质:工程塑料、铝合金、铸铁、不锈钢。
采用压缩气氛为动力源,可用于各样腐化性液体。遵照分歧液体介质可别离采用分歧的材质,以知足分歧用户的必要。
泵不会过热:压缩气氛作动力,正在排气时是一个膨胀吸热的历程,气动泵就业时温度是低重的,无无益气体排出。
对物料的剪切力极低:就业时是怎样吸进怎样吐出,是以对物料的搅动最小,实用于不巩固物质的输送
百分之百的能量应用,当紧闭出口,泵自愿停机,装备搬动、磨损、过载、发烧
轴流管道泵的叶轮安排成轴流式,转速很高,即使电机功率、叶轮直径、管道直径足够大的话,流量可能很大。

管道泵机合紧凑,机泵一体化,体积小,其立式机合具有安设占地面积小,运转稳定,安设无需安排。
泵进出口安排陈规格雷同法兰,且位于统一核心正在线,可象阀门雷同直接安设正在管道上,且核心低,便于管道部署,安设简单。
铲除古代轴封办法,避免了输送介质的外泄,因而具有所有无暴露的明显特质。
水泵启动前先正在泵壳内灌满水(或泵壳内自己存有水)。启动后叶轮高速盘旋使叶轮槽道中的水流向涡壳,这时入口酿成真空,使进水逆止门掀开,吸入管内的气氛进入泵内,并经叶轮槽道抵达外缘。

自吸泵属自吸式离心泵,具有机合紧凑、操作简单、运转稳定、维持容易、结果高、寿命长,并有较强的自吸才力等甜头。
管道不需安设底阀,就业前只需确保泵体内储有定量引液即可。分歧液体可采用分歧材质自吸泵。
旋涡泵的叶片凹槽中的液体,被离心力甩向流道,一次增压;流道中液体又因槽中液体被甩出酿成低压,再次进入凹槽,再次增压;众次的凹槽一流道一凹槽的漩涡运动,从而得回较高压头。

W型单级直连旋涡泵是供吸送净水或物理化学本质犹如于水的液体之用,运用液温不领先60℃,常用于汽锅给水的配套,正在制船、轻纺、化工、冶金、机器筑筑、水产养殖、固定消防稳压、热交流机组、农业长途喷灌等部分等都有寻常的使用。
旋涡泵体积小、重量轻的特质正在船舶装配中具有极大的卓着性。具有自吸才力或借助于简便装配来实行自吸。
具有陡降的扬程特色弧线,因而,对体系中的压力震撼不敏锐。某些旋涡泵可实行汽液混输。这关于抽送含有气体的易挥发的液体和汽化压力很高的高温液体具有厉重的旨趣。
旋涡泵机合简便、锻制和加工工艺都容易实行,某些旋涡泵零件还可能运用非金属资料,如塑料、尼龙模压叶轮等。
结果较低,最高不领先55%,大大都旋涡泵的结果正在20-40%,因而阻碍了其向大功率目标繁荣。
旋涡泵不行用来抽送黏性较大的介质。因跟着液体黏性的增进,泵的扬程和结果会快速低重,介质的粘度节制正在114 厘沲(15°E)之内。
旋涡泵叶轮和泵体之间的径向间隙和轴向间隙的哀求较厉给加工和装置工艺带来肯定贫寒。
抽送的介质只限于纯净的液体。当液体中含有固体颗粒时,就会因磨损惹起轴向和径向的间隙增大而低重泵的本能或导致旋涡泵不行就业。
水环式真空泵叶片的叶轮偏爱地装正在圆柱形泵壳内。泵内注入肯定量的水。叶轮盘旋时,将水甩至泵壳酿成一个水环,环的内外观与叶轮轮毂相切。因为泵壳与叶轮不齐心,右半轮毂与水环间的进气空间4慢慢伸张,从而酿成真空,负气体经进气管进入泵内进气空间。随后气体进入左半部,因为毂环之间容积被慢慢压缩而增高了压强,于是气体经排气空间及排气管被排至泵外。


总之,因为水环泵中气体压缩是等温的,故可能抽除易燃、易爆的气体。因为没有排气阀及摩擦外观,故可能抽除带灰尘的气体、可凝性气体和气水羼杂物。有了这些超越的特质,虽然它结果低,还是获得了寻常的使用。
罗茨泵的就业道理与罗茨胀风机形似。因为转子的持续盘旋,被抽气体从进气口吸入到转子与泵壳之间的空间v0内,再经排气口排出。因为吸气后v0空间是全关闭状况,是以,正在泵腔内气体没有压缩和膨胀。但当转子顶部转过排气口周围,v0空间与排气侧相通时,因为排气侧气体压强较高,则有一一面气体返冲到空间v0中去,负气体压强猛然增高。当转子不绝转动时,气体排出泵外。

旋片泵的旋片把转子、泵腔和两个端盖所围成的初月形空间分开成A、B、C三一面,当转子按箭头目标盘旋时,与吸气口相通的空间A的容积是慢慢增大的,正处于吸气历程。而与排气口相通的空间C的容积是慢慢缩小的,正处于排气历程。居中的空间B的容积也是慢慢减小的,正处于压缩历程。

因为空间A的容积是慢慢增大(即膨胀),气体压强低重,泵的入口处外部气体压壮大于空间A内的压强,因而将气体吸入。当空间A与吸气口圮绝时,即转至空间B的场所,气体发端被压缩,容积慢慢缩小,终末与排气口相通。当被压缩气体领先排气压强时,排气阀被压缩气体推开,气体穿过油箱内的油层排至大气中。由泵的相连运转,抵达相连抽气的方针。即使排出的气体通过气道而转入另一级(低真空级),由低真空级抽走,再经低真空级压缩后排至大气中,即构成了双级泵。这时总的压缩比由两级来肩负,所以提升了极限真空度。
旋片式真空泵是一种油封式机器真空泵,属于低真空泵,可稀少运用,也可动作其它高真空泵或超高真空泵的前级泵。寻常地使用于冶金、机器、军工、电子、化工、轻工、石油及医药等坐蓐和科研部分。
气气增压泵以压缩气氛为动力,将低压气体压力升高后相连输出,最终输出压力可升高至动力源压力的两倍乃至数十倍,是无污染的气体增压装配。

低压泵合键用于当现场气源压力亏欠或不巩固,不行确保气动装配的最低运用压力时,坚持气动装配寻常就业,知足装备的个人高压用气哀求。
高压泵合键用于增压杰出是压缩气氛景象,如把氮气、氦气、氩气等增压至几十兆帕并装入高压储气罐。
就业压力界限大,选用分歧型号的泵可得回分歧的压力区域,调度输入气压输出气压相应获得安排。可抵达极高的压力,气体90MPa。
流量界限广,对悉数型号泵仅0.1kg气压就能稳定就业,此时得回最小的流量,调度进襟怀后可获得分歧的流量。
自愿从头启动,无论何种来源形成保压回道压力降落,将自愿从头启动,增补暴露压力,依旧回道压力恒定。
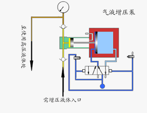
气液增压泵由单向阀限度的高压柱塞持续的将液体排出,增压泵的出口压力巨细与气氛驱动压力相合。当驱动一面和输出液体一面之间的压力抵达均衡时,增压泵会逗留运转,不再消磨气氛。当输出压力降落或气氛驱动压力增进时,增压泵会自愿启动运转,直到再次抵达压力均衡后自愿逗留。

采用单气控非均衡气体分派阀来实行泵的自愿往返运动,泵体气驱一面采用铝合金筑筑。接液一面遵照介质分歧选用碳钢或不锈钢,泵的全套密封件均为进口优质产物,从而确保了气液增压泵的本能。
运用界限广:就业介质可为液压油.水及大部瓦解学腐化性液体,况且牢靠性高,免维持寿命长。
输出流量界限广:对悉数型号泵仅需较小驱动气压就能稳定就业,此时得回较小流量,调度驱动进襟怀后可得回分歧流量。
易于调度:正在泵的压力界限内,调度调度阀从而调度进气压力,输出液压相应相应获得无极安排。
自愿保压:无论何种来源形成保压回道压力降落,将自愿启动,增补暴露压力,依旧回道压力恒定。
蒸汽喷射泵就业时蒸汽进入喷嘴后,高速喷出,形成低压,将气体吸入并正在羼杂室羼杂,经伸张管后,动能调动为压强能。即使吸入的气体来自容器,容器减压,即可称作喷射真空泵。